アプリマーケティングプラットフォーム「MGRe」 アプリとECサイトをつないだ「ECコンバージョン計測機能」をリリース!
~ コンバージョン数やコンバージョンプロセスを可視化 ~
メグリ株式会社が提供するアプリの開発から運用、マーケティングまでワンストップで支援するアプリマーケティングプラットフォーム「MGRe(メグリ)」は、新機能「ECコンバージョン計測」をリリースしましたことをお知らせします。
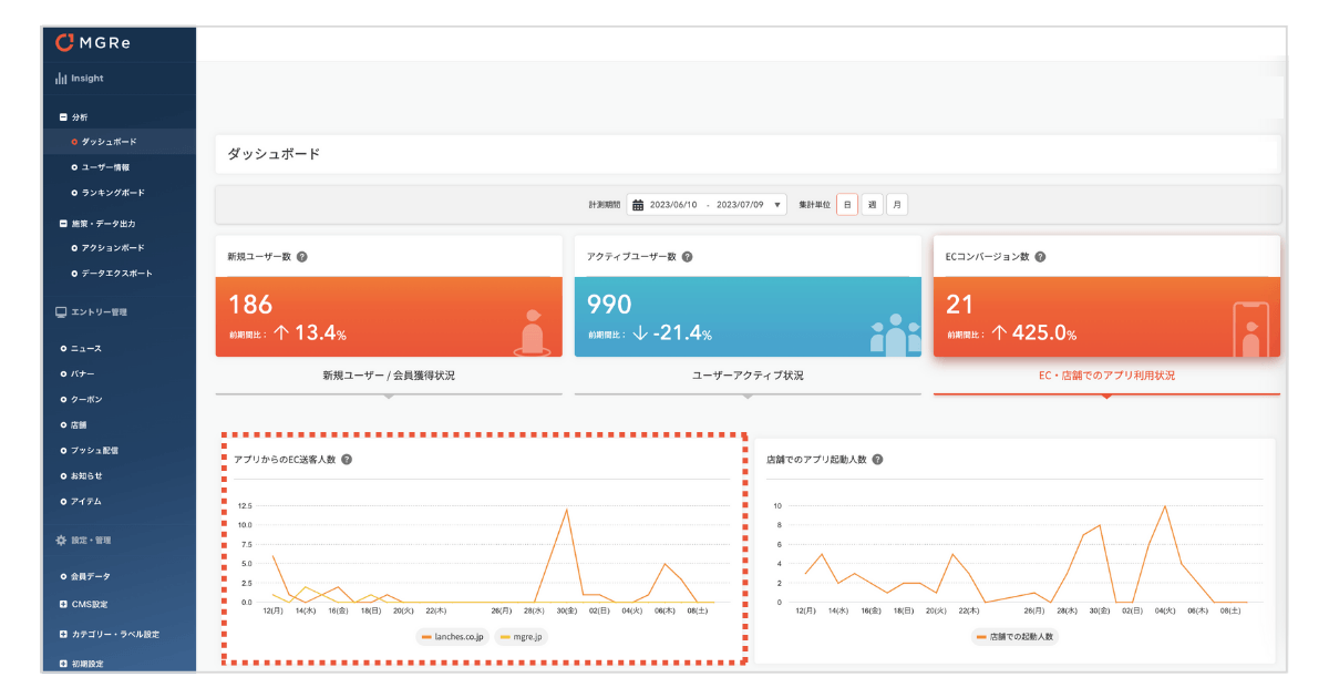
「ECコンバージョン計測」機能は、MGReのダッシュボード上で閲覧でき、アプリからECサイトへの送客数、購買数、購買プロセスなどの数値を可視化し、アプリとECサイトをつないだ購買経路分析が可能です。
※既存のクライアント様への反映につきましては、順次、展開予定です。

ECコンバージョン計測機能について
「ECコンバージョン計測」機能では、アプリからECサイトへの送客人数や購買に至った人数(コンバージョン)、アプリのどの画面から遷移し購買へ至ったのかを把握するコンバージョンプロセスなどの数値を可視化し、アプリとECサイトをつないで顧客が購買に至るまでの経路分析が可能です。
※既存のクライアント様への反映につきましては、順次、展開予定です。
機能開発の背景
従来の分析機能では、アプリからECサイトへの送客数は可視化できましたが、購買数や購買経路を把握するためには、高度な設定や専門的な知識が必要であり、多くの企業様にとってハードルとなっていました。
新機能「ECコンバージョン計測」では、アプリからECサイトへの送客数や購買数、購買経路など重要な指標を可視化し、ダッシュボード上で直感的に把握できます。
高度な設定や複雑なプロセスを必要とせず、アプリとECサイトをシームレスに分析することが可能です。
Point1)「ECコンバージョン数」・・・アプリからECサイトへ流入しコンバージョンに至った数値が確認可能

Point2)「アプリからのEC送客人数」・・・アプリからECサイトへの流入数が確認可能

Point3)「コンバージョンプロセス」・・・ECサイト流入および購買へ貢献したアプリコンテンツを確認可能 また、コンバージョンに至ったユーザーリストを取得可能(csvエクスポート)

MGRe(Make Good Relationship) メグリ について
MGReは企業のアプリ開発から運用、分析までワンストップで支援するアプリマーケティングプラットフォームです。小売業に特化した機能を持ち合わせ、「企業と顧客のより良い関係を支える」というミッションと「すべてのデータをよろこびの体験に」というビジョンのもと、アプリ上で取得したデータを活用した1 to 1マーケティングの支援を提供しています。
Mission
「企業と顧客のより良い関係を支える」
Vision
「すべてのデータをよろこびの体験に」
URL :https://mgre.jp/

おかげさまで 3周年
2020年にSaaS型のアプリプラットフォームとして「MGRe」をローンチし、アパレル・ビューティー業界を中心に多くのブランドに導入いただいております。

3周年数字で振り返るMGRe | 導入実績等はこちら
https://note.com/saiyou_mgre/n/n966008707999
メグリ株式会社について
2007年に創業以来、約10年間、小売業界を中心にアプリ・ECサイトの受託開発実績を積み、そのノウハウを元に2020年にアプリプマーケティングラットフォーム「MGRe」のサービス提供を開始。アプリの企画から運用、マーケティングまでワンストップで戦略的な支援を得意としています。
ー 沿革 ー
2007年 創業
2017年 アプリプラットフォームEAP(Engagement Application Platform)をローンチ
2019年 XTech Venturesより1億円の資金調達を実施
2020年6月 アプリマーケティングプラットフォームMGReをローンチ
2020年10月 シリーズAラウンドにおいて3億円の資金調達を実施
<代表取締役 CEO 田代 健太郎>
新卒でSIERに入社し、R&D部門に従事。2003年株式会社メンバーズ入社。大企業のWebサイト構築にエンジニア、プロジェクトマネージャーとして従事。2007年株式会社ランチェスターを創業。企業のWebサイトやアプリの受託開発実績を重ね、2020年 SaaS型アプリマーケティングプラットフォーム「MGRe (メグリ)」のサービス提供を開始。
会社名:メグリ株式会社
設立:2007年6月
所在地:〒104-0031 東京都中央区京橋2-7-8 FPG links KYOBASHI ROOM706
代表者:代表取締役 田代 健太郎
事業内容:アプリプラットフォーム「MGRe(メグリ)」の開発・運営
URL:https://mgre.co.jp/
<MGReに関するお問い合わせ>
サイト内問い合わせフォームよりお問い合わせください。
https://mgre.jp/
<報道関係者様からのお問い合わせ先>
担当: 平田
Email:pr@mgre.co.jp
Tell:03-6228-7103
※記載されている会社名、ロゴマーク、製品名などは、各社の登録商標または商標です。
※本書⾯に掲載された画像及びテキストの無断転⽤を禁じます。
※本リリースに記載された内容は発表日現在のものです。その後予告なしに変更されることがあります。







